Entdecken Sie das Monitoring-Tool bm-tick
Das von BlueMind verwendete Überwachungswerkzeug Tick ermöglicht es Ihnen, alle Serverdaten in Echtzeit zu überwachen und dank der Speicherung in einer Datenbank auch die Historie der Daten einzusehen. Es ermöglicht auch eine feine und individuelle Einstellung der Warnungen in verschiedenen Formen: Warnung in der Schnittstelle, Aktion in der Befehlszeile, Schreiben in eine spezielle Log-Datei, etc.
Das Überwachungswerkzeug ist standardmäßig in BlueMind installiert und muss oder kann nicht deinstalliert werden.
Das Paket Tick umfasst die Produkte :
- Telegraf : Tool zur Erfassung und Berichterstellung von Daten
- InfluxDB : Spezialisierte Datenbank für Metriken, Ereignisse und Echtzeit-Analyse
- Chronograf : Webanwendungsdatenpräsentationsinstrument zur Visualisierung und Überwachung
- Kapacitor : Werkzeug zur Verarbeitung, Überwachung und Benachrichtigung von zeitlichen Daten
Zusätzlich zu diesem Produktpaket bietet die BlueMind-Verpackung :
- die Standardkonfiguration für BlueMind
- die automatische Konfiguration von Telegraf und das Hinzufügen seiner Plug-ins
- automatische Konfiguration von Standard-Dashboards und Alarmen
Darüber hinaus bietet das BlueMind-Paket die Überwachung einer sehr großen Anzahl von Daten, um eine möglichst umfassende, genaue und individuelle Überwachung zu ermöglichen. Es ermöglicht auch den Zugriff auf die Historie dieser Daten, die für einen Zeitraum von einem Monat aufbewahrt werden, und erlaubt so die Abfrage, die Entwicklung und den Vergleich vergangener Daten mit den vorhandenen, um Anomalien zu erkennen und sie im Nachhinein analysieren zu können.
Zugang zu bm-tick
Die bm-tick Supervision Suite wird automatisch in BlueMind installiert und konfiguriert.
Sie können auf die Anwendung zugreifen, indem Sie sich unter https://\<votre bluemind>.tld/tick einloggen.
Der Benutzername und das Kennwort, nach denen Sie gefragt werden, sind die des Installationsassistenten, die Sie bei der Installation von BlueMind erhalten haben und die in der Verwaltung von BlueMind konfiguriert werden können.
Wenn Sie sie verloren haben, können Sie die FAQ zu diesem Thema konsultieren: Ich habe das Passwort des Installationsassistenten verloren
Der Zugriff auf die Anwendung ist vereinfacht und rollenabhängig:
- Weisen Sie die Rolle "Monitoring-Konsole" den gewünschten Personen zu (Weitere Informationen finden Sie unter Rollen: Zugriffs- und Verwaltungsrechte).
- Die Personen haben nun (eine erneute Verbindung kann erforderlich sein) einen Link "Supervision" in der Leiste, über den sie auf die Konsole zugreifen können:

Entdecken Sie die Schnittstelle von bm-tick
Die Startseite enthält wichtige Informationen:
- Alarmmeldungen Statistiken
- Alerts
- Fluss der Produktinformationen
- Nützliche Links
Das Register DataExplorer ermöglicht Ihnen, Anfragen zur Abfrage und Analyse der erfassten Metriken zu stellen.
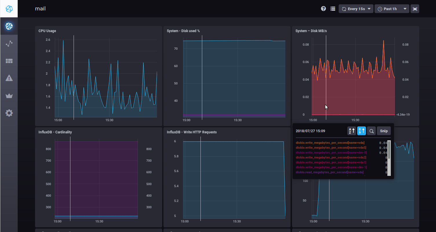
Die Bildschirme, die als "Dashboards" bezeichnet werden, zeigen Datengrafiken in Echtzeit:

Wenn Sie die Maus über ein Diagramm bewegen, werden detaillierte Informationen über die Daten, die Sie überfahren, als Popup angezeigt. Eine weiße Linie wird auch auf alle anderen Grafiken zu der von der Maus angezeigten Zeit übertragen, um das Lesen der verschiedenen Daten zu einem bestimmten Zeitpunkt zu erleichtern.
Sie können in eine bestimmte Grafik hineinzoomen, indem Sie mit der Maus einen Zeitbereich direkt in der Grafik auswählen. Mit einem Doppelklick in den Bereich kehren Sie zur Standardansicht des Diagramms zurück.
Zwei Dropdown-Listen in der oberen rechten Ecke jeder Übersicht ermöglichen es Ihnen, die Aktualisierungszeit und den Zeitraum, der angezeigt werden soll, zu ändern (oder zu fixieren):

Diese Daten bleiben gespeichert, wenn Sie von einer Tabelle zur nächsten navigieren.
Weiterführende Informationen
Lesen Sie die BlueMind-Dokumentation in Verbindung mit
- Daten mit bm-tick erkunden und analysieren
- Ändern der IP-Adresse eines BlueMind Servers
- Rollen: Zugriffs- und Verwaltungsrechte